
Introduction: What is Semrush and Why Should You Use It?
In the competitive world of digital marketing, Semrush stands out as one of the leading tools for SEO improvement. With its comprehensive features, Semrush helps businesses optimize their websites, boost organic traffic, and outperform competitors on search engines. If you want to improve your SEO and gain a competitive edge, understanding how to use Semrush effectively is essential.
Semrush’s suite of tools offers valuable insights into keyword research, site audits, competitor analysis, backlink tracking, and much more. Using Semrush for SEO means you can make data-driven decisions to increase rankings, optimize content, and maximize your online presence.
How to Use Semrush to Improve SEO
Semrush provides a robust platform with various tools that help improve your SEO efforts. Here’s how to get started:
Getting Started with Semrush
First, create an account on Semrush. You can opt for a free trial to explore its features or choose one of the premium plans for full access. Once logged in, familiarize yourself with the Semrush dashboard, where you can easily navigate through tools for keyword research, competitor analysis, site auditing, and more.
Setting Up Your Semrush Account
To set up your account, simply register and provide basic information. After logging in, you’ll gain access to the main dashboard. Here, you can set up your project, link your Google Analytics account, and start tracking your website’s SEO health and performance metrics. With your account configured, you can begin using the full range of features to improve SEO.

How to Use Semrush in Keyword Research: The Core of SEO
One of the fundamental features that Semrush offers is keyword research, which is essential for improving SEO. Proper keyword selection can make a significant impact on your rankings and traffic. Semrush’s Keyword Magic Tool and Keyword Overview are key to uncovering the right keywords to target.
Using the Keyword Magic Tool
The Keyword Magic Tool allows you to generate keyword ideas by inputting a seed keyword. The tool provides you with thousands of related keywords, complete with search volume, competition level, CPC (Cost Per Click), and keyword difficulty. By using this tool, you can identify the best keywords to target in your SEO strategy, ensuring you focus on high-value opportunities.
Finding Long-Tail Keywords with Semrush
Long-tail keywords are often more specific and have lower competition, making them valuable for SEO improvement. Semrush helps you identify long-tail keyword opportunities through its Keyword Magic Tool and Keyword Analyzer, which generate related keyword ideas based on search intent. These keywords can be highly beneficial for niche audiences and help increase conversions.

How to Use Semrush in Competitor Analysis: Unlocking SEO Opportunities
Semrush allows you to conduct in-depth competitor analysis, helping you understand what’s working for your competitors and identify SEO gaps.
Analyzing Competitor Keywords
By entering a competitor’s website into Semrush’s Domain Analytics Tool, you can see which keywords they are ranking for and how their pages are performing. This provides valuable insights into your competitors’ strategies, allowing you to adjust your approach for better results. Keyword gaps identified through competitor analysis are a prime opportunity for SEO improvements.
Identifying SEO Gaps in Competitors’ Strategies
Semrush’s Keyword Gap Tool enables you to compare your keyword profile with that of your competitors. This analysis helps you find missed keyword opportunities—terms your competitors are ranking for, but you are not. By targeting these keywords, you can increase visibility and close the gap.

How to Use Semrush for On-Page SEO Optimization
On-page SEO is crucial for improving your website’s rankings. Semrush’s Site Audit Tool helps identify on-page issues that could be hindering your SEO success.
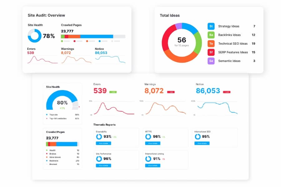
Site Audit for SEO Health
Semrush’s Site Audit Tool crawls your website and provides a detailed report on SEO issues, such as broken links, duplicate content, slow page speeds, and missing meta tags. It ranks your website’s SEO health and suggests actionable improvements to make your site more search engine-friendly.
Optimizing Your Pages with Semrush’s On-Page SEO Checker
Once you’ve identified issues with your pages, use Semrush’s On-Page SEO Checker to receive actionable recommendations for optimizing your content. This tool analyzes your top-ranking competitors and gives you insights into content improvements, meta tag optimizations, and internal linking strategies.

How to Use Semrush in Backlink Strategy: Can Improve Link Building
Backlinks are a critical factor in improving SEO rankings. Semrush offers powerful tools for analyzing and building backlinks.
Analyzing Backlinks and Identifying Opportunities
Semrush’s Backlink Analytics Tool provides an overview of your backlink profile, showing the quality and quantity of backlinks pointing to your site. It also allows you to analyze your competitors’ backlinks, which can help identify link-building opportunities and enhance your backlink strategy.
Building a Strong Backlink Profile with Semrush
Using Semrush’s Backlink Gap Tool, you can compare your website’s backlinks with those of your competitors. This tool helps you discover websites that link to your competitors but not to you, offering link-building opportunities for improving your SEO performance.

How to Use Semrush for Tracking Your SEO Performance
After implementing your SEO strategies, it’s important to track your progress. Semrush provides several tools to monitor your SEO performance.
Using Semrush’s Position Tracking Tool
Semrush’s Position Tracking Tool helps you monitor your rankings for targeted keywords. You can track daily rank fluctuations, measure the impact of your SEO efforts, and compare your website’s performance with competitors. This data is vital for adjusting your SEO strategy over time.
Monitoring Keyword Rankings and Traffic
By integrating Google Analytics with Semrush, you can track the performance of your keywords in organic search. Semrush provides a comprehensive overview of keyword rankings, traffic growth, and ranking trends, helping you refine your SEO strategy and keep it aligned with your goals.

Advanced Features to Further Improve SEO
Semrush offers additional features for advanced SEO practitioners who want to optimize content, track performance, and integrate paid strategies.
Content Marketing and SEO Synergy
Semrush’s Content Marketing Platform integrates SEO best practices with content creation. It helps identify content opportunities, track keyword rankings for blog posts, and measure engagement, ensuring your content is optimized for SEO performance.
PPC Campaigns and Organic Search Integration
Semrush also offers PPC tools, allowing you to find profitable paid search keywords. By combining PPC and organic SEO strategies, you can create a more comprehensive digital marketing approach.

Conclusion: How Semrush Can Drive SEO Success
By using Semrush effectively, you can improve your SEO performance, optimize your content, and stay ahead of the competition. The key to success is utilizing its keyword research, competitor analysis, site audit tools, and backlink strategies. With Semrush’s powerful suite of features, you can consistently monitor your performance, identify opportunities, and make data-driven decisions that lead to higher rankings, increased organic traffic, and long-term SEO success.
FAQs
- How can I improve my SEO using Semrush?
Use Semrush’s Keyword Magic Tool, Site Audit Tool, and Backlink Analytics to optimize your content, improve site health, and identify new SEO opportunities. - What is the Keyword Magic Tool in Semrush?
The Keyword Magic Tool helps you discover a wide range of related keywords, sorted by search volume, competition, and difficulty, making it easier to optimize your SEO strategy. - How can Semrush help with backlink strategy?
Semrush’s Backlink Analytics Tool allows you to analyze your backlink profile and identify opportunities for building high-quality backlinks to improve SEO performance.
